beats
Loading

Suricata module

Stack

Prefer to use Elastic Agent for this use case?

Refer to the Elastic Integrations documentation.

This is a module to the Suricata IDS/IPS/NSM log. It parses logs that are in the Suricata Eve JSON format.

When you run the module, it performs a few tasks under the hood:

  • Sets the default paths to the log files (but don’t worry, you can override the defaults)
  • Makes sure each multiline log event gets sent as a single event
  • Uses an Elasticsearch ingest pipeline to parse and process the log lines, shaping the data into a structure suitable for visualizing in Kibana
  • Deploys dashboards for visualizing the log data
Tip

Read the quick start to learn how to configure and run modules.

This module has been developed against Suricata v4.0.4, but is expected to work with other versions of Suricata.

You can further refine the behavior of the suricata module by specifying variable settings in the modules.d/suricata.yml file, or overriding settings at the command line.

You must enable at least one fileset in the module. Filesets are disabled by default.

This is an example of how to overwrite the default log file path.

- module: suricata
  eve:
    enabled: true
    var.paths: ["/my/path/suricata.json"]
		

Each fileset has separate variable settings for configuring the behavior of the module. If you don’t specify variable settings, the suricata module uses the defaults.

For advanced use cases, you can also override input settings. See Override input settings.

Tip

When you specify a setting at the command line, remember to prefix the setting with the module name, for example, suricata.eve.var.paths instead of eve.var.paths.

var.paths
An array of glob-based paths that specify where to look for the log files. All patterns supported by Go Glob are also supported here. For example, you can use wildcards to fetch all files from a predefined level of subdirectories: /path/to/log/*/*.log. This fetches all .log files from the subfolders of /path/to/log. It does not fetch log files from the /path/to/log folder itself. If this setting is left empty, Filebeat will choose log paths based on your operating system.
var.tags
A list of tags to include in events. Including forwarded indicates that the events did not originate on this host and causes host.name to not be added to events. Defaults to [suricata].
var.internal_networks
A list of CIDR ranges describing the IP addresses that you consider internal. This is used in determining the value of network.direction. The values can be either a CIDR value or one of the named ranges supported by the network condition. The default value is [private] which classifies RFC 1918 (IPv4) and RFC 4193 (IPv6) addresses as internal.

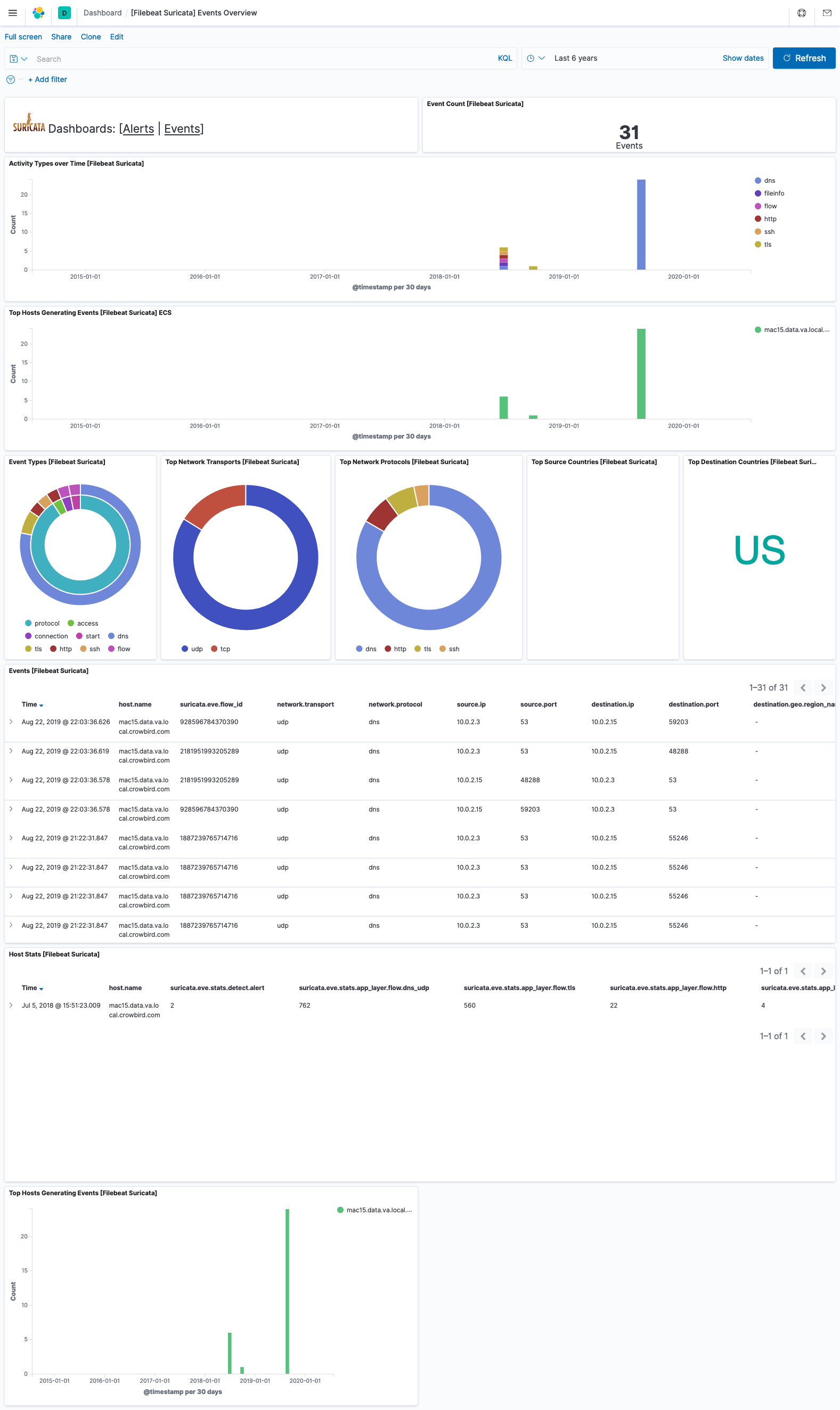
This module comes with sample dashboards. For example:

filebeat suricata events

filebeat suricata alerts

For a description of each field in the module, see the exported fields section.