IBM MQ module
This functionality is in beta and is subject to change. The design and code is less mature than official GA features and is being provided as-is with no warranties. Beta features are not subject to the support SLA of official GA features.
This module periodically fetches metrics from a containerized distribution of IBM MQ.
The ibmmq qmgr metricset is compatible with a containerized distribution of IBM MQ (since version 9.1.0). The Docker image starts the runmqserver process, which spawns the HTTP server exposing metrics in Prometheus format (source code)).
The Docker container lifecycle, including metrics collection, has been described in the Internals document.
The image provides an option to easily enable metrics exporter using an environment variable:
MQ_ENABLE_METRICS - Set this to true to generate Prometheus metrics for the Queue Manager.
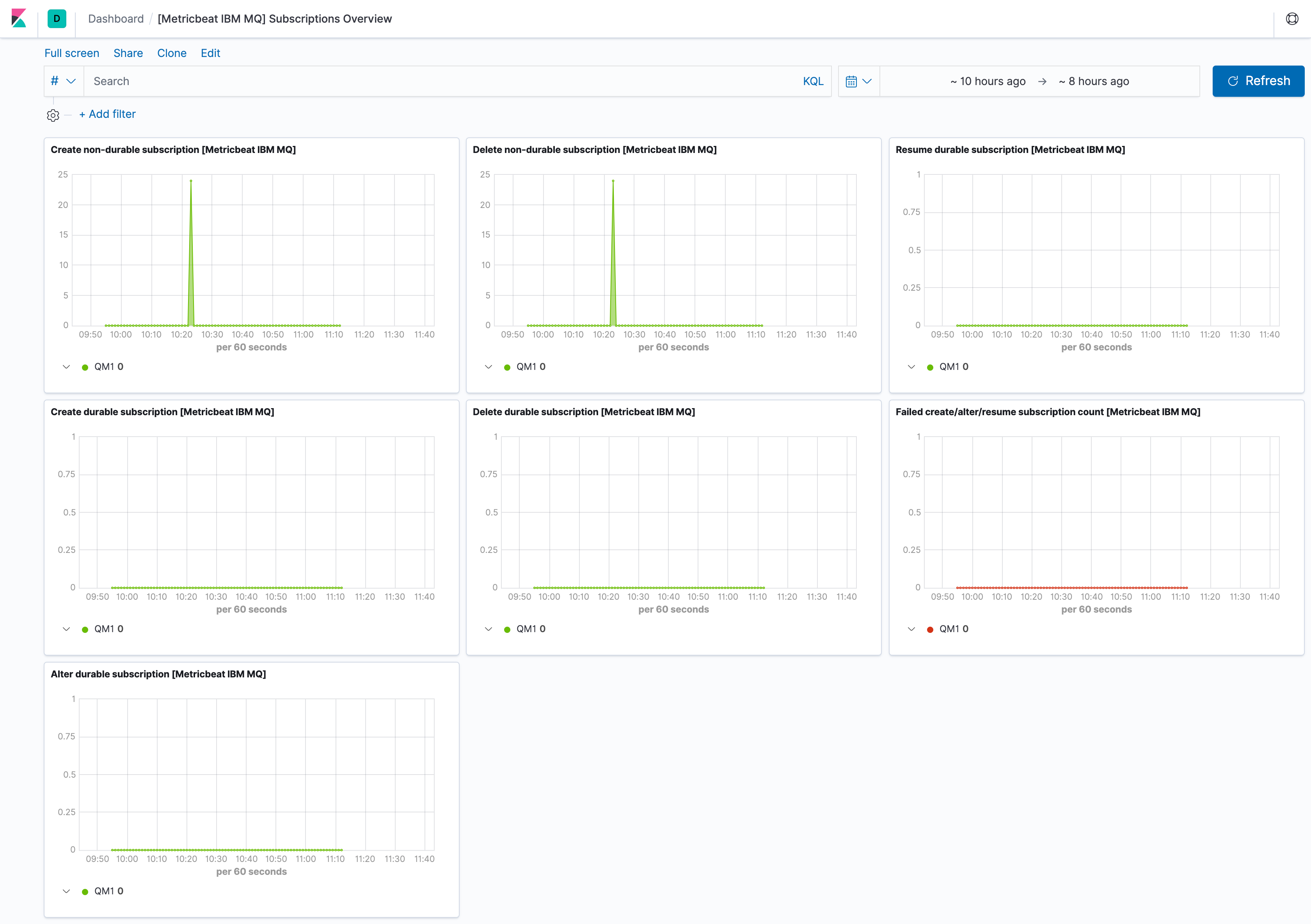
The ibmmq module includes predefined dashboards with overview information of the monitored Queue Manager, including subscriptions, calls and messages.



The IBM MQ module supports the standard configuration options that are described in Modules. Here is an example configuration:
metricbeat.modules:
- module: ibmmq
metricsets: ['qmgr']
period: 10s
hosts: ['localhost:9157']
# This module uses the Prometheus collector metricset, all
# the options for this metricset are also available here.
metrics_path: /metrics
This module supports TLS connections when using ssl config field, as described in SSL. It also supports the options described in Standard HTTP config options.
The following metricsets are available: