Loading

AWS sns metricset

Warning

This functionality is in beta and is subject to change. The design and code is less mature than official GA features and is being provided as-is with no warranties. Beta features are not subject to the support SLA of official GA features.

The sns metricset of aws module allows you to monitor your AWS SNS topic. sns metricset fetches a set of values from Amazon SNS Metrics. CloudWatch metrics for Amazon SNS topics are automatically collected and pushed to CloudWatch every five minutes.

Some specific AWS permissions are required for IAM user to collect AWS SNS metrics.

cloudwatch:GetMetricData
cloudwatch:ListMetrics
ec2:DescribeRegions
sns:ListTopics
sts:GetCallerIdentity
iam:ListAccountAliases
		

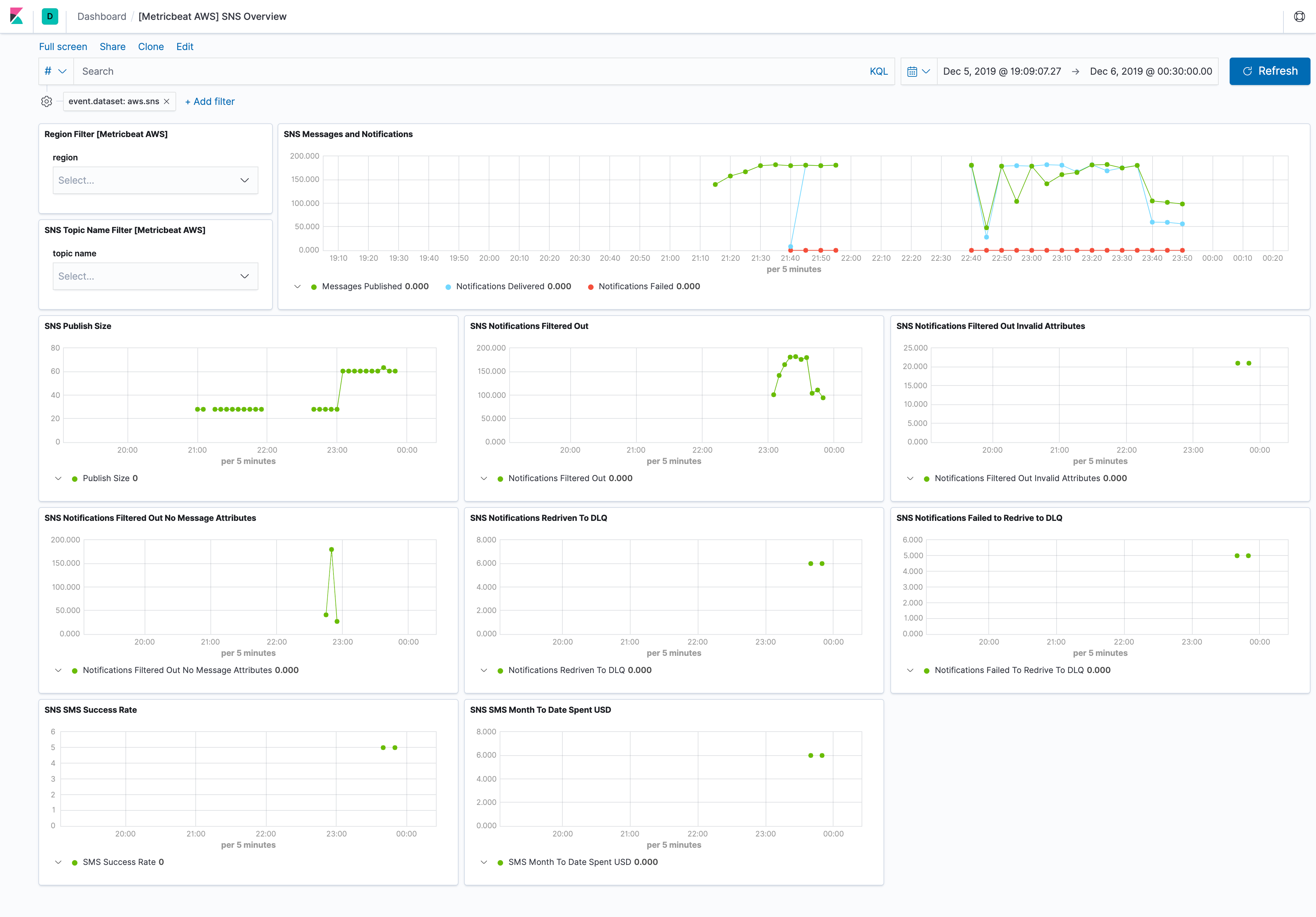
The aws sns metricset comes with a predefined dashboard. For example:

metricbeat aws sns overview

- module: aws
  period: 300s
  metricsets:
    - sns
  # This module uses the aws cloudwatch metricset, all
  # the options for this metricset are also available here.
		

Please see more details for each metric in CloudWatch SNS Metrics.

Metric Name Statistic Method
NumberOfMessagesPublished Sum
NumberOfNotificationsDelivered Sum
NumberOfNotificationsFailed Sum
NumberOfNotificationsFilteredOut Sum
NumberOfNotificationsFilteredOut-InvalidAttributes Sum
NumberOfNotificationsFilteredOut-NoMessageAttributes Sum
NumberOfNotificationsRedrivenToDlq Sum
NumberOfNotificationsFailedToRedriveToDlq Sum
PublishSize Average
SMSMonthToDateSpentUSD Sum
SMSSuccessRate Average

This is a default metricset. If the host module is unconfigured, this metricset is enabled by default.

For a description of each field in the metricset, see the exported fields section.

Here is an example document generated by this metricset:

{
    "@timestamp": "2017-10-12T08:05:34.853Z",
    "aws": {
        "cloudwatch": {
            "namespace": "AWS/SNS"
        },
        "dimensions": {
            "TopicName": "test-sns-ks"
        },
        "sns": {
            "metrics": {
                "NumberOfMessagesPublished": {
                    "sum": 1
                },
                "NumberOfNotificationsFailed": {
                    "sum": 1
                },
                "PublishSize": {
                    "avg": 5
                }
            }
        },
        "tags": {
            "created-by": "ks"
        }
    },
    "cloud": {
        "account": {
            "id": "428152502467",
            "name": "elastic-beats"
        },
        "provider": "aws",
        "region": "us-east-1"
    },
    "event": {
        "dataset": "aws.sns",
        "duration": 115000,
        "module": "aws"
    },
    "metricset": {
        "name": "sns",
        "period": 10000
    },
    "service": {
        "type": "aws"
    }
}