Loading

Envoyproxy module

This is a Filebeat module for Envoy proxy access log (https://www.envoyproxy.io/docs/envoy/v1.10.0/configuration/access_log). It supports both standalone deployment and Envoy proxy deployment in Kubernetes.

Tip

Read the quick start to learn how to configure and run modules.

Although this module has been developed against Envoy proxy 1.10.0 and Kubernetes v1.13.x, it is expected to work with other versions of Envoy proxy and Kubernetes.

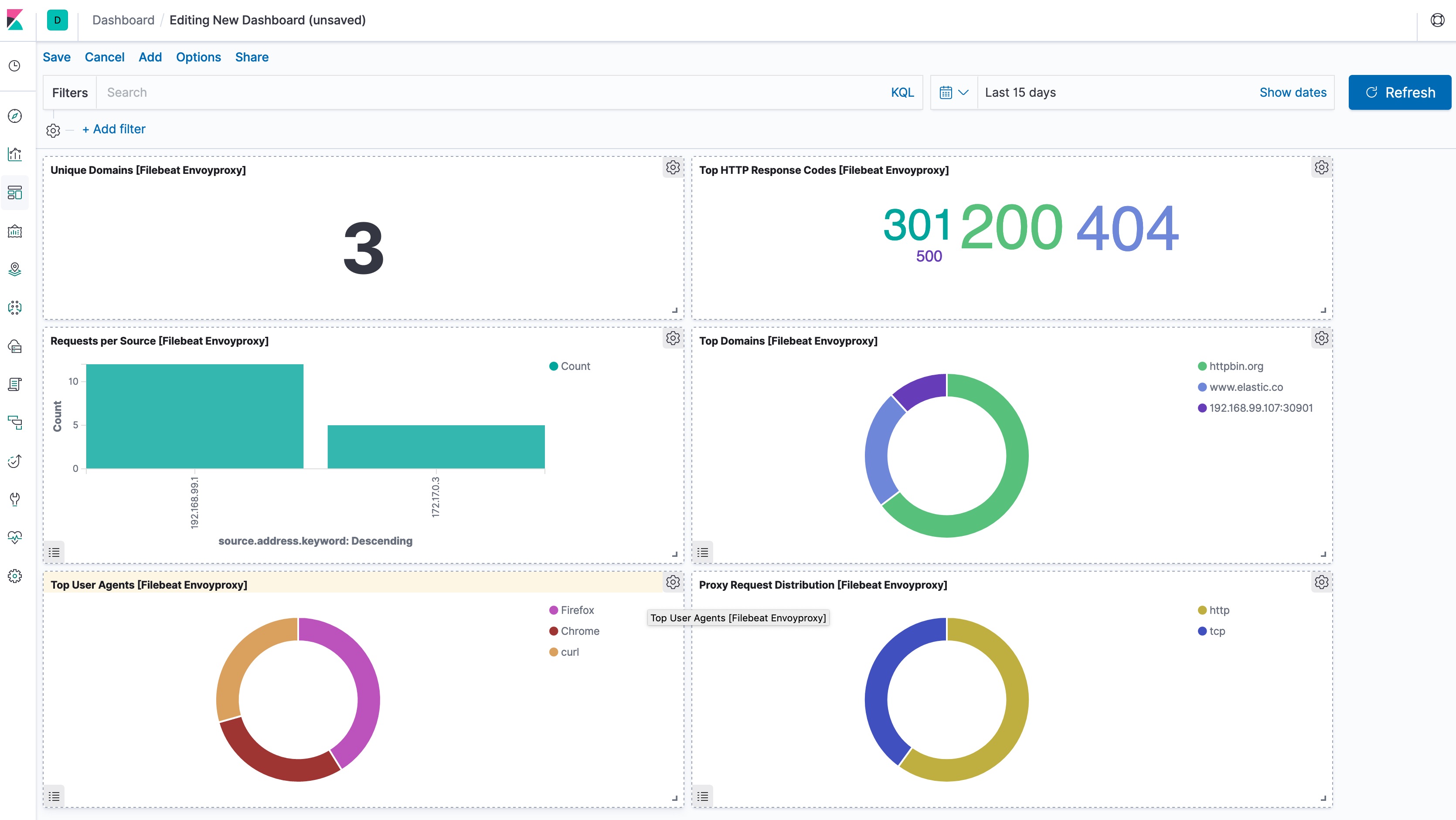
This module comes with a sample dashboard.

kibana envoyproxy

For a description of each field in the module, see the exported fields section.