ActiveMQ module
Stack
Refer to the Elastic Integrations documentation.
Learn more
Elastic Agent is a single, unified way to add monitoring for logs, metrics, and other types of data to a host. It can also protect hosts from security threats, query data from operating systems, forward data from remote services or hardware, and more. Refer to the documentation for a detailed comparison of Beats and Elastic Agent.
This module parses Apache ActiveMQ logs. It supports application and audit logs.
When you run the module, it performs a few tasks under the hood:
- Sets the default paths to the log files (but don’t worry, you can override the defaults)
- Makes sure each multiline log event gets sent as a single event
- Uses an Elasticsearch ingest pipeline to parse and process the log lines, shaping the data into a structure suitable for visualizing in Kibana
- Deploys dashboards for visualizing the log data
Read the quick start to learn how to configure and run modules.
The module has been tested with ActiveMQ 5.13.0 and 5.15.9. Other versions are expected to work.
You can further refine the behavior of the activemq module by specifying variable settings in the modules.d/activemq.yml file, or overriding settings at the command line.
You must enable at least one fileset in the module. Filesets are disabled by default.
Each fileset has separate variable settings for configuring the behavior of the module. If you don’t specify variable settings, the activemq module uses the defaults.
For advanced use cases, you can also override input settings. See Override input settings.
When you specify a setting at the command line, remember to prefix the setting with the module name, for example, activemq.log.var.paths instead of log.var.paths.
The following example shows how to set paths in the modules.d/activemq.yml file to override the default paths for ActiveMQ logs:
- module: activemq
audit:
enabled: true
var.paths: ["/path/to/log/activemq/data/audit.log*"]
log:
enabled: true
var.paths: ["/path/to/log/activemq/data/activemq.log*"]
To specify the same settings at the command line, you use:
-M "activemq.audit.var.paths=[/path/to/log/activemq/data/audit.log*]"
-M "activemq.log.var.paths=[/path/to/log/activemq/data/activemq.log*]"
var.paths- An array of glob-based paths that specify where to look for the log files. All patterns supported by Go Glob are also supported here. For example, you can use wildcards to fetch all files from a predefined level of subdirectories:
/path/to/log/*/*.log. This fetches all.logfiles from the subfolders of/path/to/log. It does not fetch log files from the/path/to/logfolder itself. If this setting is left empty, Filebeat will choose log paths based on your operating system.
var.paths- An array of glob-based paths that specify where to look for the log files. All patterns supported by Go Glob are also supported here. For example, you can use wildcards to fetch all files from a predefined level of subdirectories:
/path/to/log/*/*.log. This fetches all.logfiles from the subfolders of/path/to/log. It does not fetch log files from the/path/to/logfolder itself. If this setting is left empty, Filebeat will choose log paths based on your operating system.
This module parses logs that don’t contain time zone information. For these logs, Filebeat reads the local time zone and uses it when parsing to convert the timestamp to UTC. The time zone to be used for parsing is included in the event in the event.timezone field.
To disable this conversion, the event.timezone field can be removed with the drop_fields processor.
If logs are originated from systems or applications with a different time zone to the local one, the event.timezone field can be overwritten with the original time zone using the add_fields processor.
See Processors for information about specifying processors in your config.
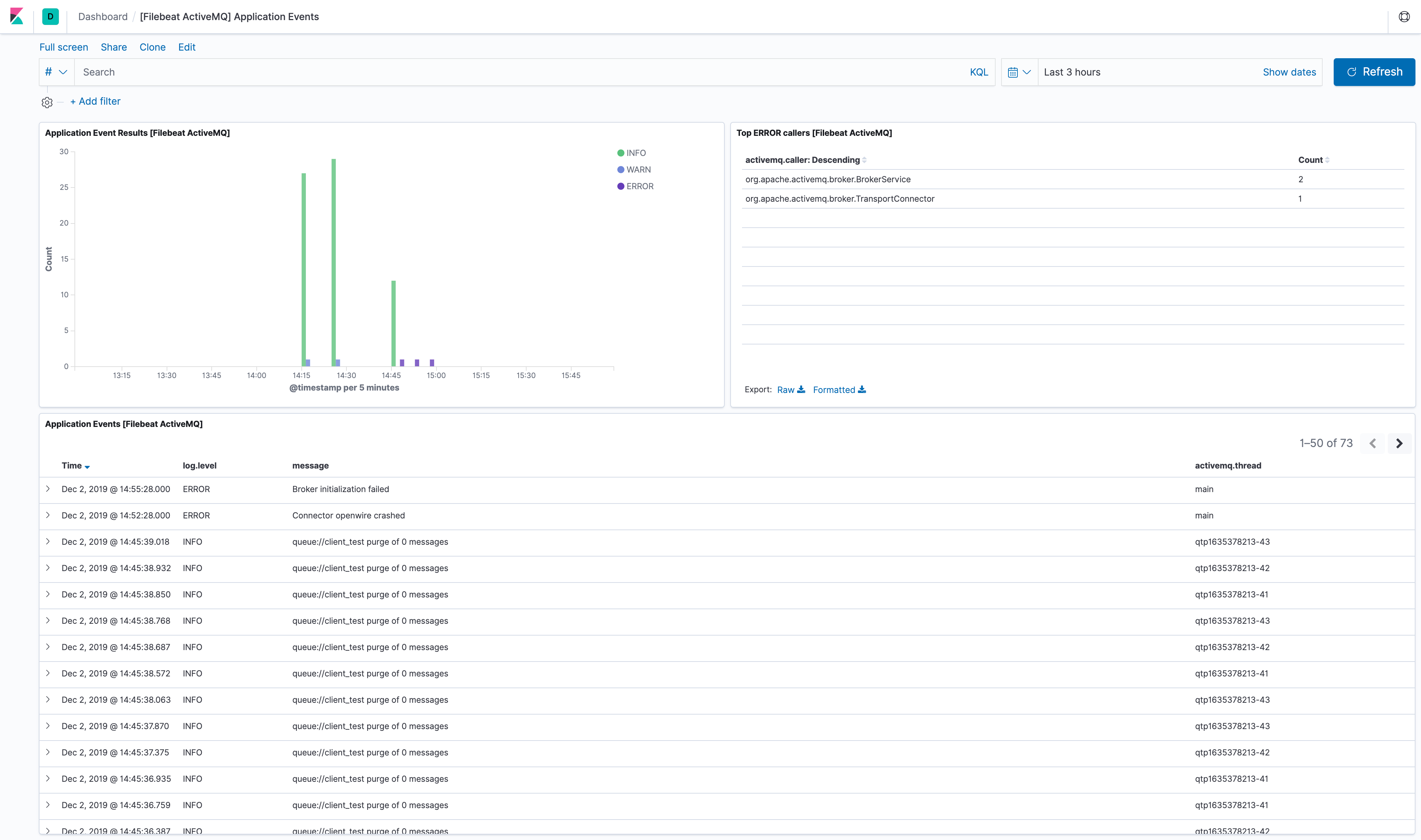
The ActiveMQ module comes with several predefined dashboards for application and audit logs. For example:


For a description of each field in the module, see the exported fields section.