CouchDB module
Stack
This is the couchdb module.
The default metricset is server.
The Couchdb module is tested in CI with Couchdb 1.7 and 2.3. Because of the differences between v1 and v2 for exposing metrics, the path to request metrics for each version is different:
- v1.* uses
[host]:5984/_statsso the hosts of your config should just be[host]:5984 - v2.* exposes metrics in various places. Local in
[host]:5986/_statsand cluster wide in[host]:5984/_node/[node-name]/_statsor[host]:5984/_node/_local/_stats. Recommended config is[host]:5986to use the local path (double check that you are using port5986) or to use the full path on5984[host]:5984/_node/[node name or _local]/_stats
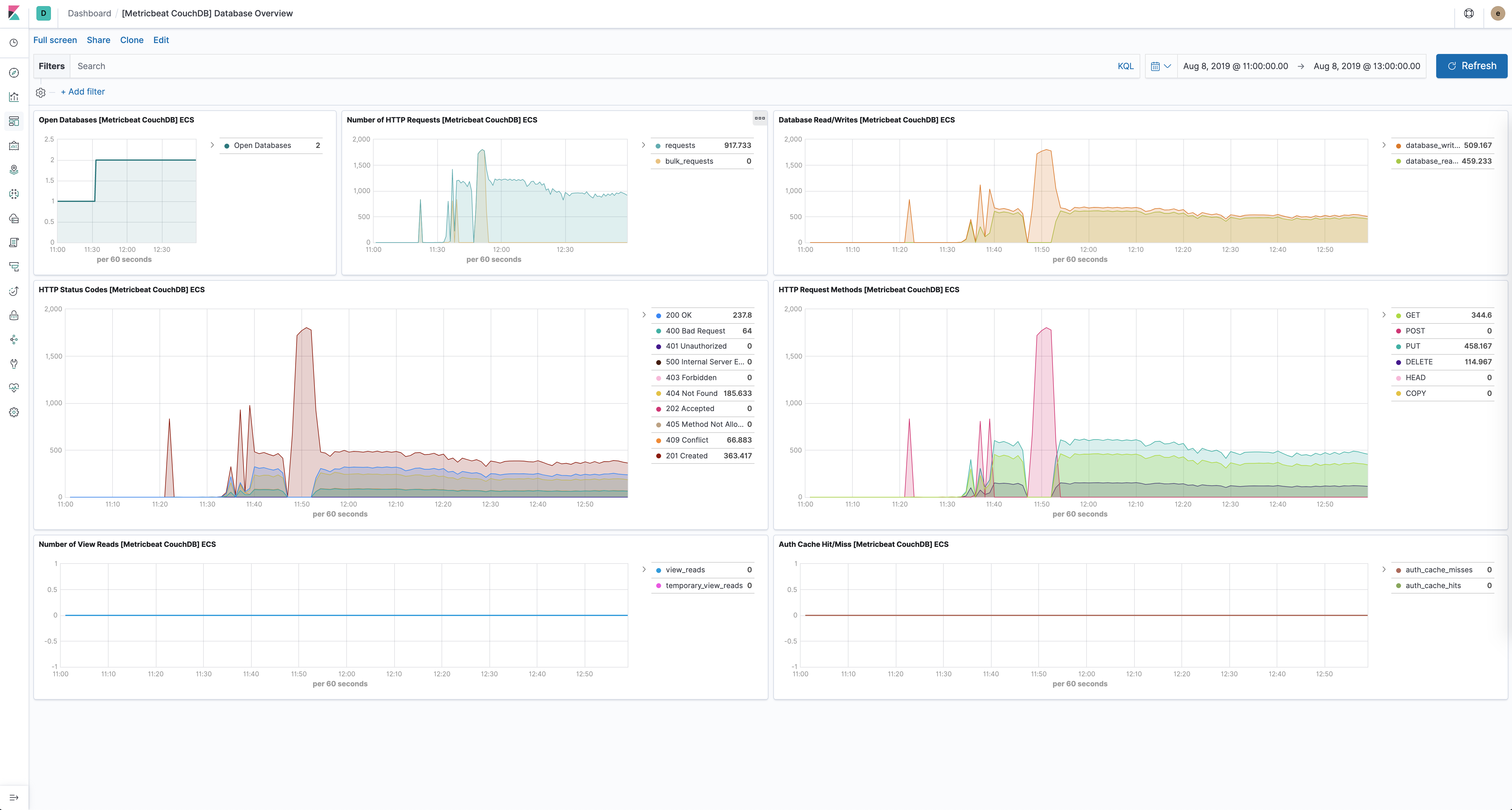
The CouchDB module comes with a predefined dashboard for CouchDB database specific stats. For example:

The CouchDB module supports the standard configuration options that are described in Modules. Here is an example configuration:
metricbeat.modules:
- module: couchdb
metricsets: ["server"]
period: 10s
hosts: ["localhost:5984"]
This module supports TLS connections when using ssl config field, as described in SSL. It also supports the options described in Standard HTTP config options.
The following metricsets are available: